Minutus Computing enables banking customer to Monitor Network and Infrastructure


Overview
Minutus computing has implemented comprehensive monitoring solutions to enhance the visibility and management of a complex network infrastructure. We ensured proactive issue resolution, maintained optimal performance & uptime. By leveraging advanced monitoring tools, the solution aimed to provide real-time insights into network health, enabling timely identification and resolution of potential issues.
Primary Goals and Objectives
Monitor Devices:
- Ensure continuous monitoring of VMs, Network switches, routers & firewall within the local and remote network.
Centralized Visualization:
- Utilize a single platform to visualize and manage device performance and health.
Proactive Issue Identification:
- Implement alerting mechanisms to detect and address issues promptly.
Features and Functionalities
Visualization Tool:
- Grafana used to create comprehensive dashboards for real-time monitoring.
Alerting System:
- Zabbix configured to send email alerts for critical thresholds, ensuring immediate response to potential issues.
Key Deliverables and Milestones
1. Initial Setup and Configuration
2. Dashboard Creation
3. Testing and Validation
4. Training and Handover
Challenges
Scalability & Future-Proofing:
Designed the monitoring system to scale with the client's growth, ensuring it can accommodate additional devices and increased data volume.
Resource Planning:
Planned for future resource requirements to support the expanded monitoring needs.
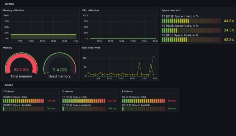
Dashboard Snapshots
Detailed Dashboard of Router
Detailed Dashboard of Server
Detailed Dashboard of Rack ServerConclusion
The implementation of Zabbix and Grafana for monitoring 50 devices at Patel Wealth has significantly improved the visibility and management of their network infrastructure. The customized dashboards and alerting systems have enabled proactive issue identification and resolution, leading to enhanced operational efficiency and reduced downtime. The project has successfully met its primary goals and objectives, providing a robust and scalable monitoring solution for the client.